当前位置:首页>青岛>新交付:青岛国信体育中心、无锡启迪协信中心、西昌碧海蓝天项目完成能源数智化升级

新交付:青岛国信体育中心、无锡启迪协信中心、西昌碧海蓝天项目完成能源数智化升级

  • 2026-04-22 12:09:19
新交付:青岛国信体育中心、无锡启迪协信中心、西昌碧海蓝天项目完成能源数智化升级

/ 本周交付精选 /

 ONE WEEK DELIVERY PROJECT SELECTION

综合能碳智控平台“小鳗管家”全新企划——「本周交付精选」上线,精选小鳗平台本周最新、最具有代表性和关注价值的交付项目,了解更多小鳗解决方案。

近日,辰鳗科技旗下小鳗管家综合能碳智控平台在青岛国信体育中心、无锡启迪协信中心、西昌碧海蓝天项目全面落地,助力建筑开启能源管理数字化升级。辰鳗科技以技术为翼,锻造“绿色引擎”,为建筑低碳转型提供全链路支持,加速推动行业向绿色化、智能化迈进,赋能“双碳”目标落地。

01

  青岛国信体育中心

项目背景

青岛国信体育中心位于山东省青岛市崂山区银川东路3号,占地18万㎡,采用蒙膜张拉结构罩棚,‌可容纳6万名观众‌,配备标准足球场(105米×68米)及400米田径场。此外包括网球中心、综合训练馆、全民健身广场等,绿化率达40.2%,提供超2000个停车位。‌‌

▲  青岛体育中心

项目能耗管理难点

本次升级改造的业态为体育馆

◈ 改造主要是针对体育场馆的公区业务用房、管理用房和设备用房,以及商业部分;

◈ 场馆内涉及租户类型多样(如商户、活动主办方、场馆运营方),公共区域(如卫生间、停车场)与商户区域的能源分摊规则不清晰,易引发纠纷;

◈ 配备完善的分项计量系统、能耗计量装置,对各区域的用能情况进行跟踪及能耗分析;

◈ 提供全方位的告警管理,满足多用能场景下的预判、响应及处理。

02

  无锡启迪协信中心

项目背景

无锡启迪协信中心位于无锡市新吴区净慧东道与震泽路交界处,由无锡协信太科地产开发有限公司开发,总建筑面积达8.8万㎡。项目竣工时间为2013年11月30日,建筑形态包含1号办公楼、两栋SOHO办公楼及3栋独立商业体。

▲ 无锡启迪协信中心

项目能耗管理难点

本次升级改造的业态为写字楼

◈ 写字楼内设备众多、分布广泛,数据采集与分析难度较大;

◈ 写字楼租户计量与收费复杂,需要建立精确的计量系统和合理的收费机制,以确保能源费用的公平性和透明度;

◈ 写字楼需配置预付费智能终端,自动采集读数,避免跑冒滴漏、配置不合理等问题;

◈ 需要专业的能源管理平台,有效监测和评估耗能设备的用能效率,减少损耗,实现精细化管理。

03

  西昌碧海蓝天

项目背景

西昌碧海蓝天小区位于四川省凉山彝族自治州西昌市航天大道三段57号,距火把广场公交站步行约100米‌。房屋总数为745户‌,‌楼栋总数为9栋‌。‌

▲ 西昌碧海蓝天

项目能耗管理难点

本次升级改造的业态为住宅底商

◈ 底商业态多样但规模小,营业时间不统一,能源需求分散且波动性大;

◈ 底商与住宅共用部分能源(如楼道照明、电梯),但分摊规则缺乏明确依据,易引发纠纷;

◈ 底商电费人工收缴流程复杂,拖费欠费严重;账单明细不清晰,收费形式单一。

04

  综合能碳智控平台

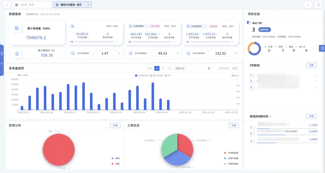
辰鳗科技集团,作为目前国内领先的综合能源服务商,基于集团旗下小鳗管家综合能碳智控平台,以人工智能、物联网、多源异构能源算法、双碳能源管控等技术为支撑,建立“6+5+N”AI产品体系,从能源数智化、综合节能、能源托管、虚拟电厂、微网协同,双碳服务6大方向,应用于公共建筑、商业建筑、住宅公寓、工业工厂、数据中心5个场景,提供“星能”产品系列,包括光伏运营、电力交易、电梯节能、空调节能、照明节能、综合水泵节能、储能监控、充电桩有序充电、能源数字化、综合微电网、水电费用管理、冷热费用管理等12个产品解决方案全面赋能建筑综合能碳智控。

▲ 点击查看原图

01

/ 能源数智化解决方案 /

 能源数字化系统

辰鳗科技提供的能源数字化系统覆盖了建筑楼宇能源管理的全经营周期,通过智能感知终端、数据基站和能管系统,实现配电监控、用电安全、能耗监测、智能告警、电气火灾、数据报表等核心功能,为客户搭建一套数字化的能源管控平台,帮助项目减少技术损耗、管理损耗,实现能源流向可视化、成本费用精细化,实现绿色节能和高效运行管理。

02

/ 综合节能解决方案 /

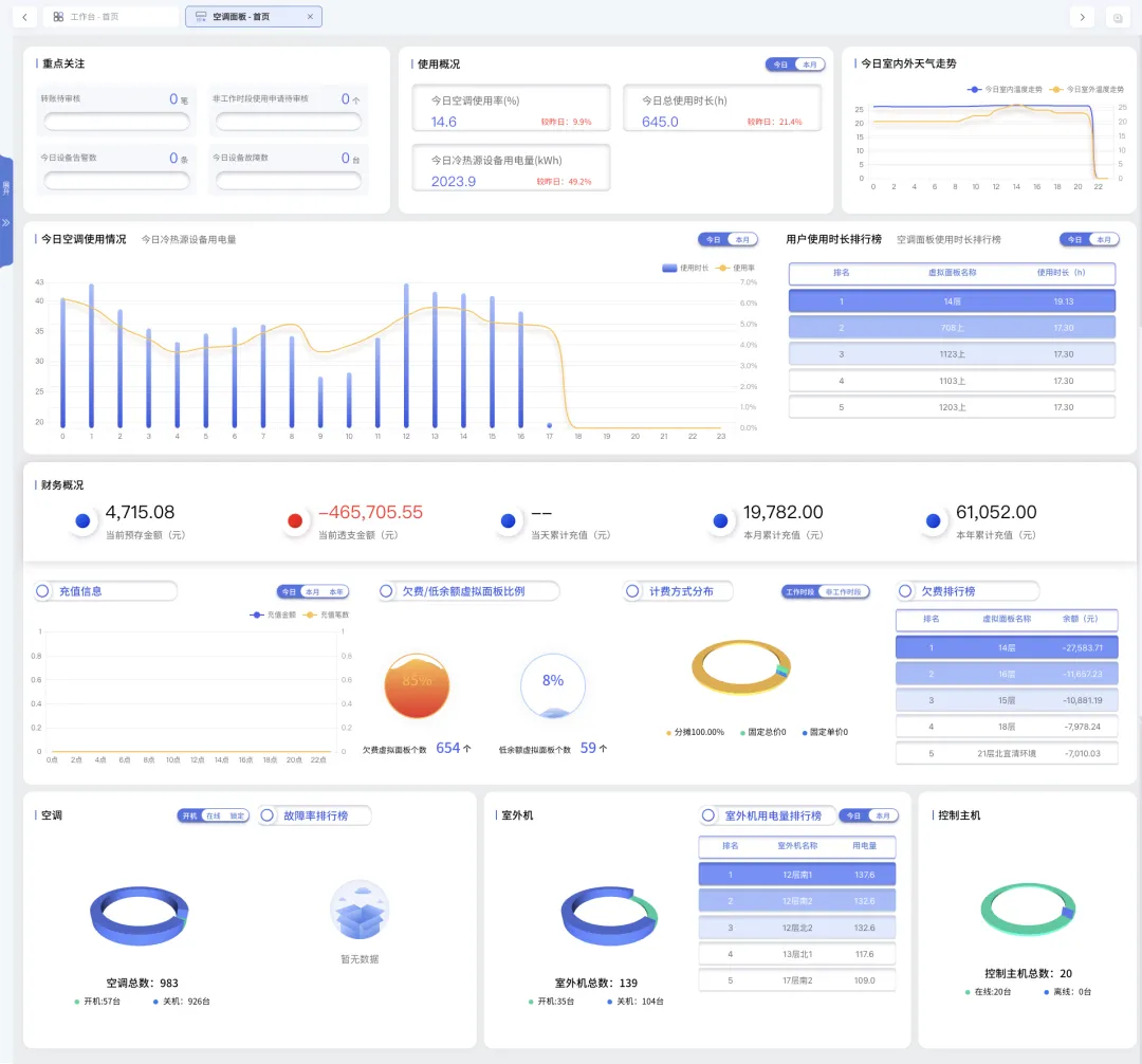
 空调节能

建筑能耗中,暖通空调耗能占比约为50%左右。借助小鳗管家中央空调节能算法系统,对中央空调主机、水泵、冷却塔、电磁阀等设备进行安全与能效的双重监测分析,通过智能温度控制、负荷管理、智能控制算法、可变频技术、报警/预警系统等核心功能,解决暖通空调运行能耗偏高及故障难以预警的问题,使整个空调系统综合节能率达20%-30%,有效帮助用户降低能源费用,减少远程运行维护人力成本30%,实时发现运行偏差减少浪费40%%,延长设备寿命20%,助力用户实现零碳数智化升级。

 照明节能

借助小鳗管家智慧照明节能改造方案,通过使用微波雷达感应灯替换现有照明灯具,实现照明系统的按需供给能耗、无感节能、无极调光、分区分组控制、场景预设等核心功能,实现公共照明、应急照明、地下车库等多场景照明需求,保证照明的安全性和能源节约,节电率可达70%。

 电梯节能

辰鳗科技借助电梯动力储能回馈装置,运用储能技术、智能控制技术和电力电子变换技术,将电梯再生发电状态下产生的电能回收储存,并在电梯运行耗电状态下及时释放,用于电梯的驱动,从而以再生能源的最大限度利用实现电梯最有效节能。装置回收转换率97%以上,减少电梯机房空调用能70%,延长机房设备寿命10%-20%,年综合节电率可达25%-50%。装置适用场景广泛,包括公寓、住宅、写字楼、酒店、商业综合体等。

03

/ 计量收费解决方案 /

 水电费用管理 

商业楼宇作为电力消耗大户,转供电电费计费的收取一直困扰着物业,借助小鳗管家经营管理系统能帮助物业合理收取转供电电费以及过程中的运营成本,根据分时电价政策配置合理的计费仪表和软件,帮助物业完成电费统计(远程自动抄表、电费预充值、电表实时计量扣费、欠费自动跳闸)、电网损耗(恶意负载、自动预警或自动断电)、公共用电智能公摊,多种充值方式(线上/线下/对公转账等)、多种扣费方式(固价/复费率/阶梯等)、 余额退补(基于国南网账单快速退补) 等核心功能。协助物业更高效的解决电费收取难题。

 冷热费用管理(空调) 

借助小鳗管家中央空调分户计费系统,通过采集空调主机的工作状态、未端设备的运行状态和运行时间等信息,基于空调末端管理、实时监测、分段式计费、预存空调费用、计费轨迹、多重充值方式、面板拆机告警等核心功能,实现不同用户在不同时间段内的空调用量准确计量和费用计算。

04

/ 新能源解决方案 /

 分布式光伏+储能 

辰鳗科技借助光伏运营管理系统,针对不同业务需求,提供EMC、EPC、存量电站平台接入及运维三种合作模式,实现光伏电站运营智慧化管理,实时掌握光伏电站的运行情况,提供电站监控、运行对标、预警管理、资产管理、工单管理、智能巡检、检修维护、故障诊断、智慧安防、告警监测等智慧化服务,保障光伏系统稳定发电与设备安全运行,减少发电量损失,提升电站运行效益。

05

/ 综合服务解决方案 /

 能源托管

辰鳗科技通过其小鳗管家综合能源管控平台,推出了技术风险趋于零、节能客户零投入的节能合同能源管理解决方案,从前期节能评估,到合同能源管理项目谈判与合同签署,根据实际能源消耗进行节能改造,提供能源诊断、运行管理、节能评估等全面性服务,帮助客户降低能源成本、提升能源利用效率,并促进能源数字化转型,项目节能率一般约为10%-25%左右。

 电力市场交易

辰鳗科技售电业务立足成都,服务全川,代理用户全面参与省内电力市场的电能量交易、需求侧市场化响应交易以及虚拟电厂辅助服务市场交易。提供收取度电服务费、国网代理度电固定降幅、价差分成、阶梯价格四种服务模式。

 虚拟电厂

辰鳗科技通过聚合、协调优化可控负荷(照明、空调、电梯)、分布式电源(光伏)、储能装置等各类资源,参与电力需求侧响应、调峰辅助服务等电力市场交易中以获取收益。

05

  赋能建筑能源新生态

在“双碳”战略与智慧城市建设的时代浪潮中,辰鳗科技作为综合能源服务领域的创新先锋,以前瞻性战略视野与核心技术突破,深度赋能建筑与能源行业的数字化变革。

面对全球资源约束加剧与生态环境挑战,辰鳗科技深刻认识到智慧建筑与能源数字化不仅是技术升级的必然选择,更是实现碳中和目标、推动经济绿色转型的核心路径。辰鳗科技通过AIoT、云计算、大数据等前沿技术,打造覆盖能源监测、分析、优化、交易的全链条解决方案,助力客户实现能耗降低30%以上、碳排放减少20%以上的可持续发展目标。

展望未来,辰鳗科技集团将以全球化为翼,以高质量发展为基,不断深化技术革新,积极拓宽服务领域,携手全球各地的合作伙伴,共同推动能源行业数字化转型与绿色低碳发展,为构建一个更加智慧、高效、可持续的零碳能源生态系统贡献辰鳗力量!

最新文章

随机文章

基本 文件 流程 错误 SQL 调试
  1. 请求信息 : 2026-04-22 18:34:06 HTTP/2.0 GET : https://g.460.net.cn/a/460891.html
  2. 运行时间 : 0.073527s [ 吞吐率:13.60req/s ] 内存消耗:4,474.63kb 文件加载:140
  3. 缓存信息 : 0 reads,0 writes
  4. 会话信息 : SESSION_ID=7c5a3eb6f5fb0cb0f85341bc15d31dc7
  1. /yingpanguazai/ssd/ssd1/www/g.460.net.cn/public/index.php ( 0.79 KB )
  2. /yingpanguazai/ssd/ssd1/www/g.460.net.cn/vendor/autoload.php ( 0.17 KB )
  3. /yingpanguazai/ssd/ssd1/www/g.460.net.cn/vendor/composer/autoload_real.php ( 2.49 KB )
  4. /yingpanguazai/ssd/ssd1/www/g.460.net.cn/vendor/composer/platform_check.php ( 0.90 KB )
  5. /yingpanguazai/ssd/ssd1/www/g.460.net.cn/vendor/composer/ClassLoader.php ( 14.03 KB )
  6. /yingpanguazai/ssd/ssd1/www/g.460.net.cn/vendor/composer/autoload_static.php ( 4.90 KB )
  7. /yingpanguazai/ssd/ssd1/www/g.460.net.cn/vendor/topthink/think-helper/src/helper.php ( 8.34 KB )
  8. /yingpanguazai/ssd/ssd1/www/g.460.net.cn/vendor/topthink/think-validate/src/helper.php ( 2.19 KB )
  9. /yingpanguazai/ssd/ssd1/www/g.460.net.cn/vendor/topthink/think-orm/src/helper.php ( 1.47 KB )
  10. /yingpanguazai/ssd/ssd1/www/g.460.net.cn/vendor/topthink/think-orm/stubs/load_stubs.php ( 0.16 KB )
  11. /yingpanguazai/ssd/ssd1/www/g.460.net.cn/vendor/topthink/framework/src/think/Exception.php ( 1.69 KB )
  12. /yingpanguazai/ssd/ssd1/www/g.460.net.cn/vendor/topthink/think-container/src/Facade.php ( 2.71 KB )
  13. /yingpanguazai/ssd/ssd1/www/g.460.net.cn/vendor/symfony/deprecation-contracts/function.php ( 0.99 KB )
  14. /yingpanguazai/ssd/ssd1/www/g.460.net.cn/vendor/symfony/polyfill-mbstring/bootstrap.php ( 8.26 KB )
  15. /yingpanguazai/ssd/ssd1/www/g.460.net.cn/vendor/symfony/polyfill-mbstring/bootstrap80.php ( 9.78 KB )
  16. /yingpanguazai/ssd/ssd1/www/g.460.net.cn/vendor/symfony/var-dumper/Resources/functions/dump.php ( 1.49 KB )
  17. /yingpanguazai/ssd/ssd1/www/g.460.net.cn/vendor/topthink/think-dumper/src/helper.php ( 0.18 KB )
  18. /yingpanguazai/ssd/ssd1/www/g.460.net.cn/vendor/symfony/var-dumper/VarDumper.php ( 4.30 KB )
  19. /yingpanguazai/ssd/ssd1/www/g.460.net.cn/vendor/topthink/framework/src/think/App.php ( 15.30 KB )
  20. /yingpanguazai/ssd/ssd1/www/g.460.net.cn/vendor/topthink/think-container/src/Container.php ( 15.76 KB )
  21. /yingpanguazai/ssd/ssd1/www/g.460.net.cn/vendor/psr/container/src/ContainerInterface.php ( 1.02 KB )
  22. /yingpanguazai/ssd/ssd1/www/g.460.net.cn/app/provider.php ( 0.19 KB )
  23. /yingpanguazai/ssd/ssd1/www/g.460.net.cn/vendor/topthink/framework/src/think/Http.php ( 6.04 KB )
  24. /yingpanguazai/ssd/ssd1/www/g.460.net.cn/vendor/topthink/think-helper/src/helper/Str.php ( 7.29 KB )
  25. /yingpanguazai/ssd/ssd1/www/g.460.net.cn/vendor/topthink/framework/src/think/Env.php ( 4.68 KB )
  26. /yingpanguazai/ssd/ssd1/www/g.460.net.cn/app/common.php ( 0.03 KB )
  27. /yingpanguazai/ssd/ssd1/www/g.460.net.cn/vendor/topthink/framework/src/helper.php ( 18.78 KB )
  28. /yingpanguazai/ssd/ssd1/www/g.460.net.cn/vendor/topthink/framework/src/think/Config.php ( 5.54 KB )
  29. /yingpanguazai/ssd/ssd1/www/g.460.net.cn/config/app.php ( 0.95 KB )
  30. /yingpanguazai/ssd/ssd1/www/g.460.net.cn/config/cache.php ( 0.78 KB )
  31. /yingpanguazai/ssd/ssd1/www/g.460.net.cn/config/console.php ( 0.23 KB )
  32. /yingpanguazai/ssd/ssd1/www/g.460.net.cn/config/cookie.php ( 0.56 KB )
  33. /yingpanguazai/ssd/ssd1/www/g.460.net.cn/config/database.php ( 2.47 KB )
  34. /yingpanguazai/ssd/ssd1/www/g.460.net.cn/vendor/topthink/framework/src/think/facade/Env.php ( 1.67 KB )
  35. /yingpanguazai/ssd/ssd1/www/g.460.net.cn/config/filesystem.php ( 0.61 KB )
  36. /yingpanguazai/ssd/ssd1/www/g.460.net.cn/config/lang.php ( 0.91 KB )
  37. /yingpanguazai/ssd/ssd1/www/g.460.net.cn/config/log.php ( 1.35 KB )
  38. /yingpanguazai/ssd/ssd1/www/g.460.net.cn/config/middleware.php ( 0.19 KB )
  39. /yingpanguazai/ssd/ssd1/www/g.460.net.cn/config/route.php ( 1.89 KB )
  40. /yingpanguazai/ssd/ssd1/www/g.460.net.cn/config/session.php ( 0.57 KB )
  41. /yingpanguazai/ssd/ssd1/www/g.460.net.cn/config/trace.php ( 0.34 KB )
  42. /yingpanguazai/ssd/ssd1/www/g.460.net.cn/config/view.php ( 0.82 KB )
  43. /yingpanguazai/ssd/ssd1/www/g.460.net.cn/app/event.php ( 0.25 KB )
  44. /yingpanguazai/ssd/ssd1/www/g.460.net.cn/vendor/topthink/framework/src/think/Event.php ( 7.67 KB )
  45. /yingpanguazai/ssd/ssd1/www/g.460.net.cn/app/service.php ( 0.13 KB )
  46. /yingpanguazai/ssd/ssd1/www/g.460.net.cn/app/AppService.php ( 0.26 KB )
  47. /yingpanguazai/ssd/ssd1/www/g.460.net.cn/vendor/topthink/framework/src/think/Service.php ( 1.64 KB )
  48. /yingpanguazai/ssd/ssd1/www/g.460.net.cn/vendor/topthink/framework/src/think/Lang.php ( 7.35 KB )
  49. /yingpanguazai/ssd/ssd1/www/g.460.net.cn/vendor/topthink/framework/src/lang/zh-cn.php ( 13.70 KB )
  50. /yingpanguazai/ssd/ssd1/www/g.460.net.cn/vendor/topthink/framework/src/think/initializer/Error.php ( 3.31 KB )
  51. /yingpanguazai/ssd/ssd1/www/g.460.net.cn/vendor/topthink/framework/src/think/initializer/RegisterService.php ( 1.33 KB )
  52. /yingpanguazai/ssd/ssd1/www/g.460.net.cn/vendor/services.php ( 0.14 KB )
  53. /yingpanguazai/ssd/ssd1/www/g.460.net.cn/vendor/topthink/framework/src/think/service/PaginatorService.php ( 1.52 KB )
  54. /yingpanguazai/ssd/ssd1/www/g.460.net.cn/vendor/topthink/framework/src/think/service/ValidateService.php ( 0.99 KB )
  55. /yingpanguazai/ssd/ssd1/www/g.460.net.cn/vendor/topthink/framework/src/think/service/ModelService.php ( 2.04 KB )
  56. /yingpanguazai/ssd/ssd1/www/g.460.net.cn/vendor/topthink/think-trace/src/Service.php ( 0.77 KB )
  57. /yingpanguazai/ssd/ssd1/www/g.460.net.cn/vendor/topthink/framework/src/think/Middleware.php ( 6.72 KB )
  58. /yingpanguazai/ssd/ssd1/www/g.460.net.cn/vendor/topthink/framework/src/think/initializer/BootService.php ( 0.77 KB )
  59. /yingpanguazai/ssd/ssd1/www/g.460.net.cn/vendor/topthink/think-orm/src/Paginator.php ( 11.86 KB )
  60. /yingpanguazai/ssd/ssd1/www/g.460.net.cn/vendor/topthink/think-validate/src/Validate.php ( 63.20 KB )
  61. /yingpanguazai/ssd/ssd1/www/g.460.net.cn/vendor/topthink/think-orm/src/Model.php ( 23.55 KB )
  62. /yingpanguazai/ssd/ssd1/www/g.460.net.cn/vendor/topthink/think-orm/src/model/concern/Attribute.php ( 21.05 KB )
  63. /yingpanguazai/ssd/ssd1/www/g.460.net.cn/vendor/topthink/think-orm/src/model/concern/AutoWriteData.php ( 4.21 KB )
  64. /yingpanguazai/ssd/ssd1/www/g.460.net.cn/vendor/topthink/think-orm/src/model/concern/Conversion.php ( 6.44 KB )
  65. /yingpanguazai/ssd/ssd1/www/g.460.net.cn/vendor/topthink/think-orm/src/model/concern/DbConnect.php ( 5.16 KB )
  66. /yingpanguazai/ssd/ssd1/www/g.460.net.cn/vendor/topthink/think-orm/src/model/concern/ModelEvent.php ( 2.33 KB )
  67. /yingpanguazai/ssd/ssd1/www/g.460.net.cn/vendor/topthink/think-orm/src/model/concern/RelationShip.php ( 28.29 KB )
  68. /yingpanguazai/ssd/ssd1/www/g.460.net.cn/vendor/topthink/think-helper/src/contract/Arrayable.php ( 0.09 KB )
  69. /yingpanguazai/ssd/ssd1/www/g.460.net.cn/vendor/topthink/think-helper/src/contract/Jsonable.php ( 0.13 KB )
  70. /yingpanguazai/ssd/ssd1/www/g.460.net.cn/vendor/topthink/think-orm/src/model/contract/Modelable.php ( 0.09 KB )
  71. /yingpanguazai/ssd/ssd1/www/g.460.net.cn/vendor/topthink/framework/src/think/Db.php ( 2.88 KB )
  72. /yingpanguazai/ssd/ssd1/www/g.460.net.cn/vendor/topthink/think-orm/src/DbManager.php ( 8.52 KB )
  73. /yingpanguazai/ssd/ssd1/www/g.460.net.cn/vendor/topthink/framework/src/think/Log.php ( 6.28 KB )
  74. /yingpanguazai/ssd/ssd1/www/g.460.net.cn/vendor/topthink/framework/src/think/Manager.php ( 3.92 KB )
  75. /yingpanguazai/ssd/ssd1/www/g.460.net.cn/vendor/psr/log/src/LoggerTrait.php ( 2.69 KB )
  76. /yingpanguazai/ssd/ssd1/www/g.460.net.cn/vendor/psr/log/src/LoggerInterface.php ( 2.71 KB )
  77. /yingpanguazai/ssd/ssd1/www/g.460.net.cn/vendor/topthink/framework/src/think/Cache.php ( 4.92 KB )
  78. /yingpanguazai/ssd/ssd1/www/g.460.net.cn/vendor/psr/simple-cache/src/CacheInterface.php ( 4.71 KB )
  79. /yingpanguazai/ssd/ssd1/www/g.460.net.cn/vendor/topthink/think-helper/src/helper/Arr.php ( 16.63 KB )
  80. /yingpanguazai/ssd/ssd1/www/g.460.net.cn/vendor/topthink/framework/src/think/cache/driver/File.php ( 7.84 KB )
  81. /yingpanguazai/ssd/ssd1/www/g.460.net.cn/vendor/topthink/framework/src/think/cache/Driver.php ( 9.03 KB )
  82. /yingpanguazai/ssd/ssd1/www/g.460.net.cn/vendor/topthink/framework/src/think/contract/CacheHandlerInterface.php ( 1.99 KB )
  83. /yingpanguazai/ssd/ssd1/www/g.460.net.cn/app/Request.php ( 0.09 KB )
  84. /yingpanguazai/ssd/ssd1/www/g.460.net.cn/vendor/topthink/framework/src/think/Request.php ( 55.78 KB )
  85. /yingpanguazai/ssd/ssd1/www/g.460.net.cn/app/middleware.php ( 0.25 KB )
  86. /yingpanguazai/ssd/ssd1/www/g.460.net.cn/vendor/topthink/framework/src/think/Pipeline.php ( 2.61 KB )
  87. /yingpanguazai/ssd/ssd1/www/g.460.net.cn/vendor/topthink/think-trace/src/TraceDebug.php ( 3.40 KB )
  88. /yingpanguazai/ssd/ssd1/www/g.460.net.cn/vendor/topthink/framework/src/think/middleware/SessionInit.php ( 1.94 KB )
  89. /yingpanguazai/ssd/ssd1/www/g.460.net.cn/vendor/topthink/framework/src/think/Session.php ( 1.80 KB )
  90. /yingpanguazai/ssd/ssd1/www/g.460.net.cn/vendor/topthink/framework/src/think/session/driver/File.php ( 6.27 KB )
  91. /yingpanguazai/ssd/ssd1/www/g.460.net.cn/vendor/topthink/framework/src/think/contract/SessionHandlerInterface.php ( 0.87 KB )
  92. /yingpanguazai/ssd/ssd1/www/g.460.net.cn/vendor/topthink/framework/src/think/session/Store.php ( 7.12 KB )
  93. /yingpanguazai/ssd/ssd1/www/g.460.net.cn/vendor/topthink/framework/src/think/Route.php ( 23.73 KB )
  94. /yingpanguazai/ssd/ssd1/www/g.460.net.cn/vendor/topthink/framework/src/think/route/RuleName.php ( 5.75 KB )
  95. /yingpanguazai/ssd/ssd1/www/g.460.net.cn/vendor/topthink/framework/src/think/route/Domain.php ( 2.53 KB )
  96. /yingpanguazai/ssd/ssd1/www/g.460.net.cn/vendor/topthink/framework/src/think/route/RuleGroup.php ( 22.43 KB )
  97. /yingpanguazai/ssd/ssd1/www/g.460.net.cn/vendor/topthink/framework/src/think/route/Rule.php ( 26.95 KB )
  98. /yingpanguazai/ssd/ssd1/www/g.460.net.cn/vendor/topthink/framework/src/think/route/RuleItem.php ( 9.78 KB )
  99. /yingpanguazai/ssd/ssd1/www/g.460.net.cn/route/app.php ( 1.72 KB )
  100. /yingpanguazai/ssd/ssd1/www/g.460.net.cn/vendor/topthink/framework/src/think/facade/Route.php ( 4.70 KB )
  101. /yingpanguazai/ssd/ssd1/www/g.460.net.cn/vendor/topthink/framework/src/think/route/dispatch/Controller.php ( 4.74 KB )
  102. /yingpanguazai/ssd/ssd1/www/g.460.net.cn/vendor/topthink/framework/src/think/route/Dispatch.php ( 10.44 KB )
  103. /yingpanguazai/ssd/ssd1/www/g.460.net.cn/app/controller/Index.php ( 4.81 KB )
  104. /yingpanguazai/ssd/ssd1/www/g.460.net.cn/app/BaseController.php ( 2.05 KB )
  105. /yingpanguazai/ssd/ssd1/www/g.460.net.cn/vendor/topthink/think-orm/src/facade/Db.php ( 0.93 KB )
  106. /yingpanguazai/ssd/ssd1/www/g.460.net.cn/vendor/topthink/think-orm/src/db/connector/Mysql.php ( 5.44 KB )
  107. /yingpanguazai/ssd/ssd1/www/g.460.net.cn/vendor/topthink/think-orm/src/db/PDOConnection.php ( 52.47 KB )
  108. /yingpanguazai/ssd/ssd1/www/g.460.net.cn/vendor/topthink/think-orm/src/db/Connection.php ( 8.39 KB )
  109. /yingpanguazai/ssd/ssd1/www/g.460.net.cn/vendor/topthink/think-orm/src/db/ConnectionInterface.php ( 4.57 KB )
  110. /yingpanguazai/ssd/ssd1/www/g.460.net.cn/vendor/topthink/think-orm/src/db/builder/Mysql.php ( 16.58 KB )
  111. /yingpanguazai/ssd/ssd1/www/g.460.net.cn/vendor/topthink/think-orm/src/db/Builder.php ( 24.06 KB )
  112. /yingpanguazai/ssd/ssd1/www/g.460.net.cn/vendor/topthink/think-orm/src/db/BaseBuilder.php ( 27.50 KB )
  113. /yingpanguazai/ssd/ssd1/www/g.460.net.cn/vendor/topthink/think-orm/src/db/Query.php ( 15.71 KB )
  114. /yingpanguazai/ssd/ssd1/www/g.460.net.cn/vendor/topthink/think-orm/src/db/BaseQuery.php ( 45.13 KB )
  115. /yingpanguazai/ssd/ssd1/www/g.460.net.cn/vendor/topthink/think-orm/src/db/concern/TimeFieldQuery.php ( 7.43 KB )
  116. /yingpanguazai/ssd/ssd1/www/g.460.net.cn/vendor/topthink/think-orm/src/db/concern/AggregateQuery.php ( 3.26 KB )
  117. /yingpanguazai/ssd/ssd1/www/g.460.net.cn/vendor/topthink/think-orm/src/db/concern/ModelRelationQuery.php ( 20.07 KB )
  118. /yingpanguazai/ssd/ssd1/www/g.460.net.cn/vendor/topthink/think-orm/src/db/concern/ParamsBind.php ( 3.66 KB )
  119. /yingpanguazai/ssd/ssd1/www/g.460.net.cn/vendor/topthink/think-orm/src/db/concern/ResultOperation.php ( 7.01 KB )
  120. /yingpanguazai/ssd/ssd1/www/g.460.net.cn/vendor/topthink/think-orm/src/db/concern/WhereQuery.php ( 19.37 KB )
  121. /yingpanguazai/ssd/ssd1/www/g.460.net.cn/vendor/topthink/think-orm/src/db/concern/JoinAndViewQuery.php ( 7.11 KB )
  122. /yingpanguazai/ssd/ssd1/www/g.460.net.cn/vendor/topthink/think-orm/src/db/concern/TableFieldInfo.php ( 2.63 KB )
  123. /yingpanguazai/ssd/ssd1/www/g.460.net.cn/vendor/topthink/think-orm/src/db/concern/Transaction.php ( 2.77 KB )
  124. /yingpanguazai/ssd/ssd1/www/g.460.net.cn/vendor/topthink/framework/src/think/log/driver/File.php ( 5.96 KB )
  125. /yingpanguazai/ssd/ssd1/www/g.460.net.cn/vendor/topthink/framework/src/think/contract/LogHandlerInterface.php ( 0.86 KB )
  126. /yingpanguazai/ssd/ssd1/www/g.460.net.cn/vendor/topthink/framework/src/think/log/Channel.php ( 3.89 KB )
  127. /yingpanguazai/ssd/ssd1/www/g.460.net.cn/vendor/topthink/framework/src/think/event/LogRecord.php ( 1.02 KB )
  128. /yingpanguazai/ssd/ssd1/www/g.460.net.cn/vendor/topthink/think-helper/src/Collection.php ( 16.47 KB )
  129. /yingpanguazai/ssd/ssd1/www/g.460.net.cn/vendor/topthink/framework/src/think/facade/View.php ( 1.70 KB )
  130. /yingpanguazai/ssd/ssd1/www/g.460.net.cn/vendor/topthink/framework/src/think/View.php ( 4.39 KB )
  131. /yingpanguazai/ssd/ssd1/www/g.460.net.cn/vendor/topthink/framework/src/think/Response.php ( 8.81 KB )
  132. /yingpanguazai/ssd/ssd1/www/g.460.net.cn/vendor/topthink/framework/src/think/response/View.php ( 3.29 KB )
  133. /yingpanguazai/ssd/ssd1/www/g.460.net.cn/vendor/topthink/framework/src/think/Cookie.php ( 6.06 KB )
  134. /yingpanguazai/ssd/ssd1/www/g.460.net.cn/vendor/topthink/think-view/src/Think.php ( 8.38 KB )
  135. /yingpanguazai/ssd/ssd1/www/g.460.net.cn/vendor/topthink/framework/src/think/contract/TemplateHandlerInterface.php ( 1.60 KB )
  136. /yingpanguazai/ssd/ssd1/www/g.460.net.cn/vendor/topthink/think-template/src/Template.php ( 46.61 KB )
  137. /yingpanguazai/ssd/ssd1/www/g.460.net.cn/vendor/topthink/think-template/src/template/driver/File.php ( 2.41 KB )
  138. /yingpanguazai/ssd/ssd1/www/g.460.net.cn/vendor/topthink/think-template/src/template/contract/DriverInterface.php ( 0.86 KB )
  139. /yingpanguazai/ssd/ssd1/www/g.460.net.cn/runtime/temp/7db628ece5cde31a650a24dcfebdbd9e.php ( 11.98 KB )
  140. /yingpanguazai/ssd/ssd1/www/g.460.net.cn/vendor/topthink/think-trace/src/Html.php ( 4.42 KB )
  1. CONNECT:[ UseTime:0.000530s ] mysql:host=127.0.0.1;port=3306;dbname=g460;charset=utf8mb4
  2. SHOW FULL COLUMNS FROM `fenlei` [ RunTime:0.000720s ]
  3. SELECT * FROM `fenlei` WHERE `fid` = 0 [ RunTime:0.000300s ]
  4. SELECT * FROM `fenlei` WHERE `fid` = 63 [ RunTime:0.000275s ]
  5. SHOW FULL COLUMNS FROM `set` [ RunTime:0.000473s ]
  6. SELECT * FROM `set` [ RunTime:0.000220s ]
  7. SHOW FULL COLUMNS FROM `article` [ RunTime:0.000615s ]
  8. SELECT * FROM `article` WHERE `id` = 460891 LIMIT 1 [ RunTime:0.000460s ]
  9. UPDATE `article` SET `lasttime` = 1776854046 WHERE `id` = 460891 [ RunTime:0.000828s ]
  10. SELECT * FROM `fenlei` WHERE `id` = 66 LIMIT 1 [ RunTime:0.000238s ]
  11. SELECT * FROM `article` WHERE `id` < 460891 ORDER BY `id` DESC LIMIT 1 [ RunTime:0.000526s ]
  12. SELECT * FROM `article` WHERE `id` > 460891 ORDER BY `id` ASC LIMIT 1 [ RunTime:0.000444s ]
  13. SELECT * FROM `article` WHERE `id` < 460891 ORDER BY `id` DESC LIMIT 10 [ RunTime:0.001152s ]
  14. SELECT * FROM `article` WHERE `id` < 460891 ORDER BY `id` DESC LIMIT 10,10 [ RunTime:0.000780s ]
  15. SELECT * FROM `article` WHERE `id` < 460891 ORDER BY `id` DESC LIMIT 20,10 [ RunTime:0.000960s ]
0.075086s